Skip to Content

DMARC Analyzing & Reporting Platform


DMARCOps is your all-in-one platform for DMARC management, designed to simplify record monitoring and reporting through automation and ease of use.


Start your journey with our powerful DMARC analyzer and free tools, then unlock the full potential of DMARCOps with advanced testing, detailed reporting, and fully managed solutions.


With real-time insights from our Reporting and Analytics features, DMARCOps keeps you informed at every stage. Strengthen your domain's security, boost email deliverability, and gain the confidence that your brand is protected.

Get Started

DMARC Monitoring & Reporting

DMARC Failure (Forensic) Reports

Identify the root cause of DMARC failures through targeted source investigation.

Get DMARC Monitoring

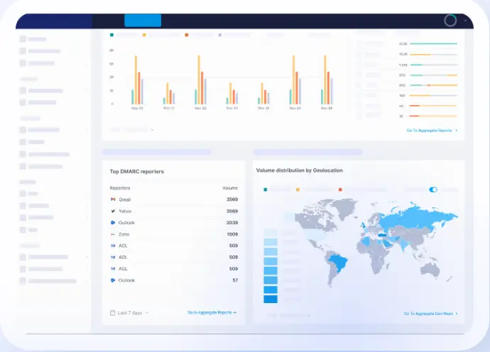
DMARC Aggregate Report

Analyze your DMARC XML reports with a simplified and easy-to-understand dashboard.

Get DMARC Monitoring

DMARC Aggregate Report GeoMaps

Get a clear picture of your email sending traffic by country for improved visibility.

Get DMARC Monitoring


Managed Solutions

EasySPF

Use DMARCOps’ managed solution to solve "too many DNS lookups" permerror.

Learn More

Managed DMARC

Reach DMARC compliance directly from your DMARCOps dashboard.

Learn More

Managed BIMI

Publish and manage your custom BIMI record directly from DMARCOps dashboard.


Learn More


SPF Tools

SPF Record Checker

Check if your domain has an SPF record and if it’s set up correctly.

Check SPF Record

SPF Record Generator

Generate an SPF record for your domain automatically to avoid syntax issues.

Generate SPF Record

SPF Record Raw Checker

Validate your SPF record before publishing to avoid potential misconfigurations.

Validate SPF Record


DKIM Tools

DKIM Record Checker

Check your domain’s DKIM record for a particular selector and identify possible issues.


Check DKIM Record

DKIM Record Generator

Input your domain, selector, and key length to create a DKIM record automatically.

Generate DKIM Record


 DMARC Tools

DMARC Record Checker

Check your domain’s DMARC record to identify issues or misconfiguration.


Check DMARC Record

DMARC Record Generator

Input your domain, the policy needed and other details to create a DMARC record.


Generate DMARC Record


BIMI Tools 

BIMI Record Checker

Check your domain’s BIMI record to identify issues and misconfigurations.


Check BIMI Record

BIMI Record Generator

Input your domain and asset locations to create a BIMI record automatically.


Generate BIMI Record

BIMI SVG Converter

Fetch your logo conveniently and convert it into BIMI-compatible SVG Tiny P/S format.


Convert SVG Logo

Unlock the Power of Intelligent DMARC Reporting with DMARCOps


DMARC reports are essential for achieving full compliance—and choosing the right tool to interpret them makes all the difference. Your ability to act on these insights depends heavily on the platform you use.


With DMARCOps’ advanced reporting tools, you get a clear, centralized view of your domain’s email infrastructure and can drill down into specific sender sources—all within one easy-to-navigate dashboard. This enables you to make smart, data-driven decisions to improve email deliverability and protect your brand.


Our intelligent DMARC report analyzer simplifies the complexity of raw reports by delivering actionable insights through an intuitive interface.


Forensic (Failure) Reports let you examine real examples of emails that failed SPF, DKIM, or DMARC checks, while our enriched Aggregate Reports provide organized, filterable, and prioritized data to quickly highlight and respond to security issues.


Strengthen your email defenses with DMARCOps’ smart DMARC reporting—designed to make domain protection easier and more effective.

Simplify and Secure Your DMARC Journey with DMARCOps